Systems and Infrastructure Portfolio | Ottawa, ON

Enterprise infrastructure delivery and support.

This portfolio highlights the primary infrastructure environment I independently designed, implemented, and documented within an enterprise capstone project. Scope included shared compute, tenant-separated services, segmentation, backup workflows, monitoring, and operational handover. A secondary environment appears only where it supports offsite protection, MSP access, and recovery design.

2 Tenant service stacks delivered
9 VLANs segmented across the environment
12 Workloads documented across shared infrastructure
10 Protected systems covered by backup scope

Featured Work

Enterprise infrastructure delivery, operations, and support in one project.

Operations and Validation

Supportable by design

Operational scope included approved administrative paths, backup continuity, validation cadence, fast triage, and end-user workflow checks so the environment could be handed over cleanly and supported consistently.

  • Daily, weekly, monthly, and post-change checks
  • Failure-domain and dependency thinking
  • Bounded administrative and MSP access model
  • Client access, permissions, backup, and offsite protection validation

Project Repository

Architecture, runbooks, and technical evidence

The linked GitHub project packages sanitized architecture notes, operating runbooks, triage guidance, screenshots, and supporting PowerShell artifacts into a public technical portfolio.

  • Primary environment architecture and evidence gallery
  • Daily, weekly, and post-change validation guidance
  • Fast triage guide with likely fault domains
  • PowerShell-backed validation and archive helpers

Architecture

Primary environment architecture

The public diagram shows management flow, segmentation, shared compute, monitoring, storage, and backup design in a sanitized format. Sensitive hostnames, credentials, and internal implementation details are intentionally excluded from the public view.

  • Service names and traffic flows are simplified for public review
  • Internal IPs, credentials, and VPN specifics remain private
  • Focus stays on architecture, supportability, and recovery design
Sanitized diagram showing the primary environment management path, firewall, shared compute, monitoring, storage, and backup services.

Evidence

Selected infrastructure and support evidence.

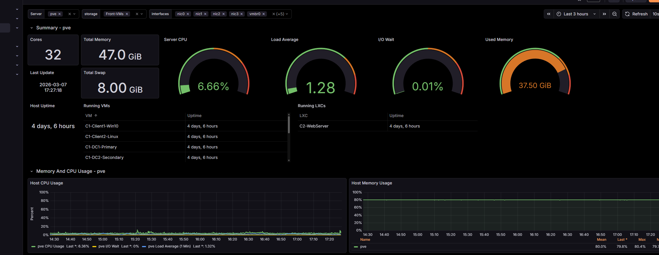
Proxmox VE summary for the primary environment host

Shared compute on Proxmox VE

Capacity and utilization snapshot from the virtualization layer hosting the primary environment.

Grafana dashboard for the primary environment

Operational visibility

Grafana view used to document host health and workload monitoring across the primary environment.

Veeam backup job overview for the primary environment

Backup and recovery readiness

Veeam job status used to show protected workloads and recovery-oriented checks in the primary environment.

Windows Admin Center overview used for primary environment server administration

Administrative access and server oversight

Windows Admin Center view used to manage core Windows services and review server health from an approved administrative path.

Support Documentation

Operational handover and validation package

Prepared structured handover documentation covering routine checks, approved administrative paths, backup validation, and fast-triage guidance so the environment could be supported consistently after build-out.

Core Stack

Core technologies used across the project

Infrastructure

Proxmox VE, Hyper-V, Windows Server 2019/2022, Ubuntu, Red Hat/CentOS, Alpine Linux

Networking

Cisco IOS, ArubaOS, VLANs, OSPF, STP, TCP/IP, DNS, DHCP, VPN, OPNsense/pfSense, NAT, DMZ

Operations

AD DS, GPO, Samba AD, iSCSI, Veeam Backup & Replication, Grafana, InfluxDB, Windows Admin Center, Cockpit

Support and Validation

PowerShell, Wireshark, Microsoft 365, technical handover documentation, operational checks, and failure-domain triage

Contact

Resume, project repository, and professional profile.